AhnLab (안랩)

AhnLab Logo

AhnLab Security Framework

V3의 명성을 넘어, 엔드포인트부터 네트워크까지 연결되는 지능형 통합 보안 체계

대한민국 대표 보안 기업 안랩은 독보적인 기술력과 국내 최다 보안 인텔리전스를 통해 최신 보안 위협으로부터 고객사의 귀중한 자산을 보호합니다.

Core Values

안랩이 실현하는
지능형 통합 보안 모델

ASEC 위협 분석

국내 유일의 위협 분석 조직 ASEC 기반 24시간 실시간 대응 체계를 가동합니다.

플랫폼 간 연동

엔드포인트와 네트워크 보안 장비 간의 위협 정보를 즉각 공유합니다.

가시성 극대화

조직 내 모든 위협 로그를 단일 관점에서 통합 모니터링 및 분석합니다.

최적의 사용성

국내 업무 환경에 최적화된 인터페이스와 정교한 보고서 기능을 제공합니다.

AhnLab Solution Lineup

TrusGuard

Next Generation Firewall
AhnLab TrusGuard

강력한 네트워크 보안과 VPN, 고성능 처리를 결합한 대한민국 대표 차세대 방화벽입니다.

  • 고성능 애플리케이션 제어
  • 정교한 사용자별 보안 정책
  • 지사 간 보안 통신(VPN) 최적화

AhnLab DPX

Anti-DDoS System
AhnLab DPX

다차원 분석 엔진을 탑재하여 대규모 DDoS 공격으로부터 비즈니스를 연속성 있게 보호합니다.

  • 7단계 필터링 기반 정밀 차단
  • HTTP/HTTPS 지능형 공격 방어
  • 오탐 없는 자동 탐지 로직

AhnLab AIPS

Next-Gen IPS
AhnLab AIPS

알려지지 않은 최신 취약점 공격까지 실시간으로 탐지하고 차단하는 차세대 침입방지 시스템입니다.

  • 제로데이 공격 선제적 방어
  • C&C 서버 통신 정밀 탐지
  • 대규모 트래픽 저지연 검사

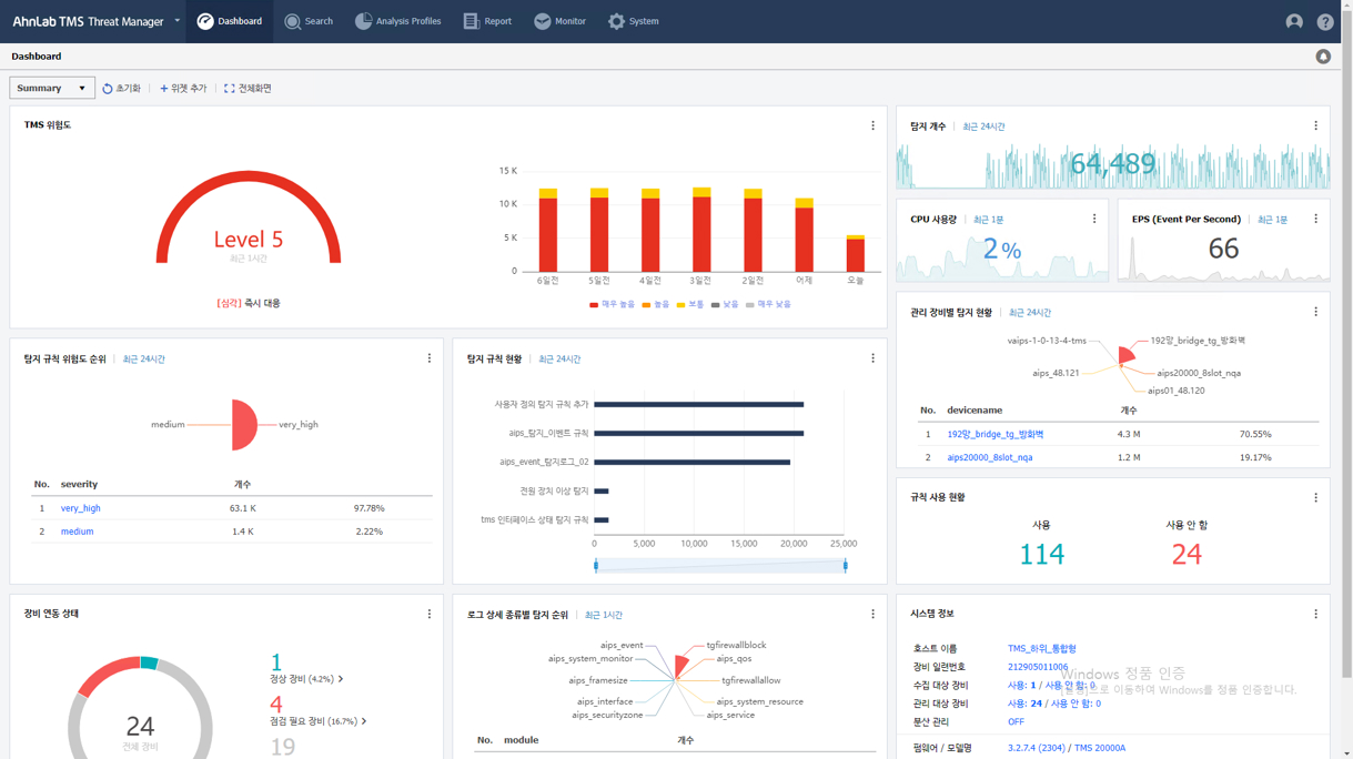
AhnLab TMS

Threat Management System
AhnLab TMS

안랩의 다양한 네트워크 보안 제품군을 한곳에서 통합 관리하고 위협을 시각화합니다.

  • 전사 보안 장비 통합 설정
  • 직관적인 위협 지도(Map) 제공
  • 맞춤형 보안 통계 리포트

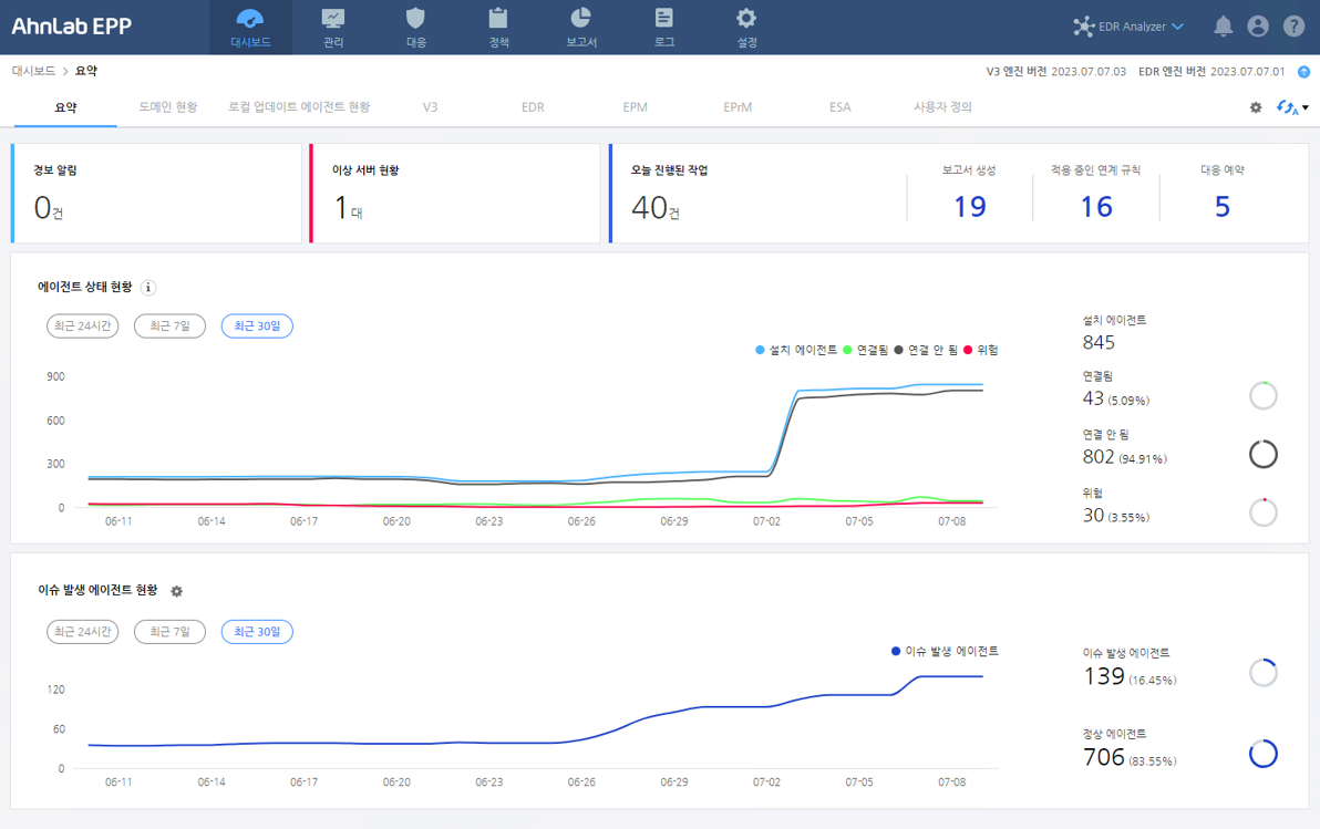
AhnLab EPP

Endpoint Protection Platform
AhnLab EPP

V3부터 패치 관리까지 다양한 엔드포인트 보안 솔루션을 단일 에이전트와 플랫폼으로 통합합니다.

  • 에이전트 단일화로 PC 부하 최소화
  • 위협 정보 전사 동시 공유
  • 효율적인 보안 관리 프로세스

AhnLab EDR

Detection & Response
AhnLab EDR

단말 내의 행위를 상시 모니터링하여 침투 경로를 파악하고 머신러닝 기반으로 대응합니다.

  • 위협 타임라인 분석
  • 비정상 행위 자동 탐지
  • 신속한 원격 단말 격리